Thesis
Software development in 2026 is transforming as generative AI accelerates the growth of developer tools into one of the largest emerging sectors. There were roughly 30 million software developers worldwide in 2025, a number expected to almost double to 57.8 million by 2028. Some estimates suggest that doubling developer productivity with AI could add about $3 trillion to global GDP annually, roughly the GDP of France.

Source: a16z
Adoption of AI tools has accelerated as evidence suggests that they can meaningfully improve productivity. In 2023, developers using AI coding tools completed new code in half the time and optimized existing code in two-thirds of the time required by unassisted human developers. GitHub similarly reported in 2024 that developers using Copilot completed assigned tasks 55% faster than those who did not. That same year, 89% of software development organizations reported prioritizing AI integration into their applications, and in June 2025, Microsoft began asking managers to include AI adoption as part of employee evaluation.
Despite these advances in developer tooling and productivity, most improvements have concentrated on the inner loop of development, writing and editing code. However, 30% of a company’s engineering time is spent in the outer loop, which includes reviewing, testing, and deploying changes. Productivity improvements in the outer loop lag compared to the inner loop. In particular, code reviews remain one of the largest blockers to merging PRs. Meta reported in 2022 that its slowest code reviews took more than a day compared to a median of several hours. Research has shown that teams with shorter review times have 50% better software delivery performance, and that a 25% increase in AI adoption can improve review speed by 3.1%.
Graphite aims to speed up the outer loop of software development. Its AI-powered code review platform supports stacked pull requests to improve PR creation, provides AI-assisted reviews through Graphite Agent, and automates merging via merge queues and optimized CI workflows. As of August 2025, Graphite served more than 100K users across more than 500 companies. Its growing adoption reflects a broader shift in the software development industry as AI moves beyond code generation and deeper into the full software development lifecycle, accelerating not just code generation but the entire cycle from change creation to deployment. In December 2025, Graphite was acquired by AI code-editing platform Cursor, which is owned by Anysphere.
Founding Story
Graphite was founded in March 2020 by Merrill Lutsky (CEO), Greg Foster (CTO), and Tomas Reimers (CPO).

Source: Menlo Ventures
Foster started coding iOS apps at age 14 and studied computer science at Harvard, where he met Reimers, who also studied computer science. The two became frequent project partners, and their interest in code review began after they frequently overwrote each other’s code while working on course projects.
Lutsky, who is several years older, studied applied math at Harvard. He took time off from Harvard to found Posmetrics (YC W13), a customer feedback tool for hotels and restaurants. Posmetrics had grown out of Lutsky’s freshman year computer science class project to collect live feedback on the food in Harvard dining halls. After being accepted into Y Combinator’s Winter 2013 batch, Lutsky left school to build the company full-time. He later said he regretted leaving but found the experience useful because it taught him how to build products and teams. After Posmetrics was acquired, Lutsky returned to school, where he met Reimers and Foster through the startup community on campus.
After graduating, Foster, who had interned at Google and Airbnb during college, joined Airbnb full-time, where he became interested in developer tooling after he witnessed how strong internal tooling improved engineering productivity. Reimers joined Meta as a software engineer and saw how code review platforms like Phabricator enabled engineers to ship and iterate quickly. Lutsky worked at Oscar and several startups after graduation.
In 2020, Reimers, Foster, and Lutsky saw a chance to build developer tools for many companies rather than for internal teams within one company. Their first idea, a “Loom” for developers, helped engineers and product managers capture bugs by logging network requests and console logs into task trackers, but it failed to gain traction. They pivoted to an iOS rollback platform that enabled engineers to roll back a bad deployment without having to wait through the App Store resubmission process. Gaining traction, in 2021, they began hiring ex-Meta engineers to the team. During onboarding, one engineer remarked that the code review process made them “feel like a caveman,” highlighting the gap between the tooling that large companies like Meta and Google had developed and what was publicly available.
At places like Meta and Google, most of the founding team relied on internal code review platforms like Critique and Phabricator that made authoring and reviewing code changes faster and more efficient. In addition, Meta and Google used stacked changes or stacked pull requests in their workflows, which parallelized the review and development process by enabling developers to stack code changes while waiting for code reviews for earlier code changes. This process fixed the traditional obstacle developers faced in needing to work on different code or being blocked until the code review process was finished.
Noticing a decline in productivity without such code review tools, the team developed an internal tool to support the stacked pull request workflow they were used to. Interest in this tool quickly outpaced interest in the team’s iOS rollback product, and when Phabricator announced it was shutting down, the trio decided to officially share their tool as a product, gaining traction among engineers who sought a replacement.
Product
Graphite is an AI code-review platform that supports a stacked pull request workflow designed to help software teams ship higher-quality code faster. It aims to target what it calls the “outer loop” of development: code review, testing, merging, and deployment.
Graphite is built on top of GitHub’s APIs, keeping GitHub as the source of truth for hosting code, but adding Graphite as an enhancement to the pull request and code review process. To ship code, developers often create branches to isolate their development work, fixing bugs or developing features without affecting the main code. After creating a branch, developers make a pull request (PR) or a proposal to merge code changes from their branch into the main code. In a PR, developers use code reviews to get a second opinion on the code they’ve written, often identifying bugs, uncovering edge cases, or aligning on implementation styles in the process.
Traditionally, developers have to wait for their PRs to be reviewed and merged into the main code before making a new branch and continuing their work on a related feature.

Source: stacking.dev
However, companies like Meta and Google popularized the stacked PR workflow, where code is branched off of a previous PR instead of the main branch, eliminating the need to wait for code to be merged into the main branch before building the next feature. Multiple PRs can continue to be “stacked” on top of each other without being bottlenecked by the review and merge process.

Source: stacking.dev
With Graphite, developers can create stacked pull requests, review code with AI assistance, and manage merges to reduce conflicts.
CLI
The platform includes a command-line interface that allows developers to create, update, and publish stacked PRs directly from their workflow.

Source: Graphite
Agent
Graphite Agent (formerly Diamond) is an AI code reviewer built into the web version of the platform. Developers can review PRs manually on the platform, and Graphite Agent also reviews open PRs automatically using full codebase context. It leaves comments, suggests changes, and provides fixes that users can apply as commits. Graphite claims that Agent catches issues that often slip through manual review, including logic and performance issues, edge cases, security vulnerabilities, and accidentally committed code.
The AI code review dashboard provides metrics such as the number and types of issues identified across PRs, how many led to fixes, and overall PR review statistics.

Source: Graphite
Users can also browse a Highlights feed that surfaces all AI-generated comments across their repositories, with explanations for each suggested change.

Source: Graphite
The platform supports custom rules, enabling users to define patterns to ignore, enforce security guidelines, or set organization-specific standards that Agent will enforce across its reviews.

Source: Graphite
In addition, users can chat with Graphite Agent to explain code changes, fix failing PR checks, search the codebase, or address feedback.

Source: Graphite
PR Inbox
Graphite’s web platform also has a PR inbox that acts as an “email client” for a user’s PRs, organizing PRs by status. The PR inbox is designed to help users stay on top of PRs, putting all PRs across a team’s repositories in one place and enabling a user to customize their inbox according to their workflow.

Source: Graphite
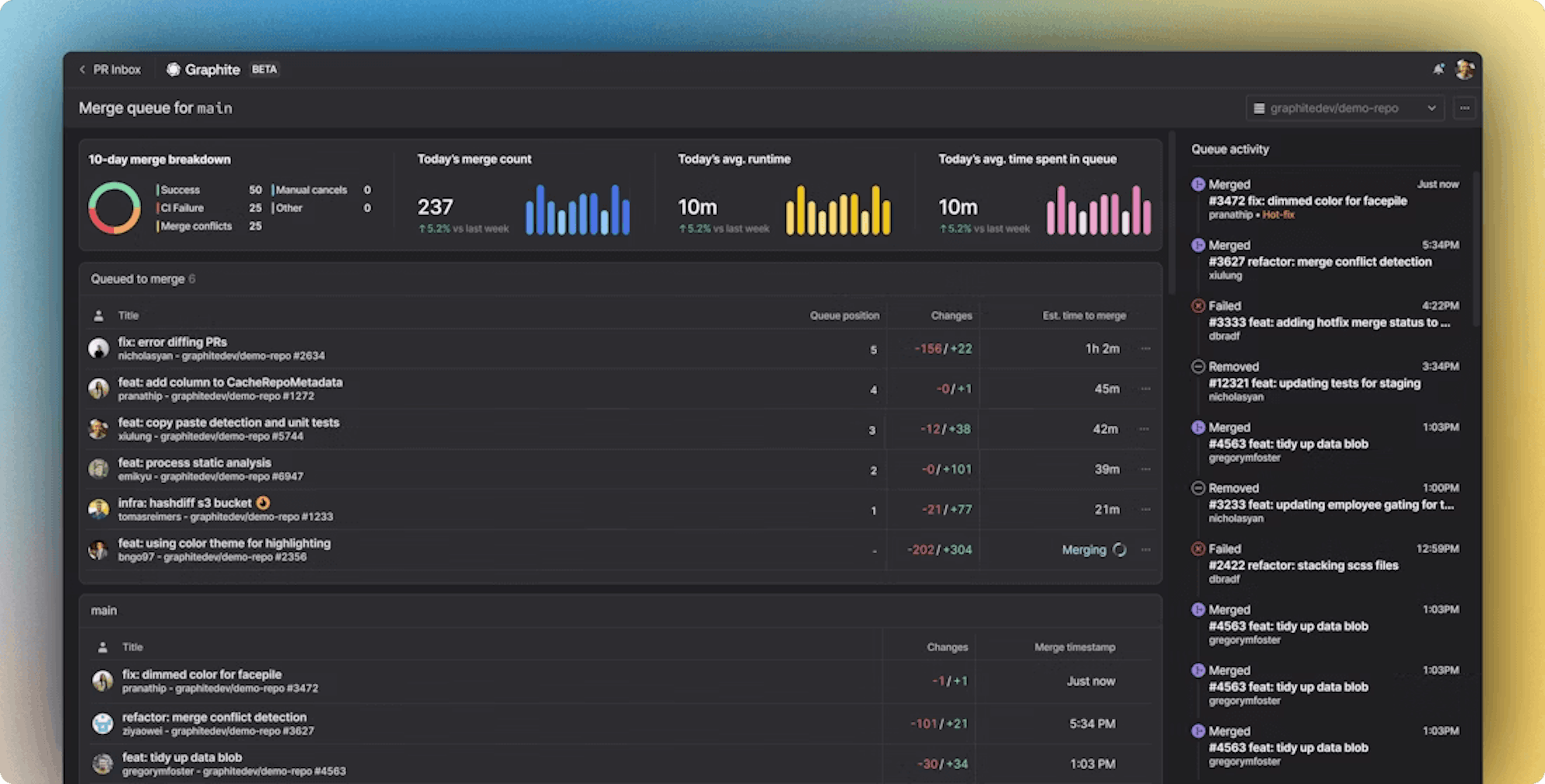
Merge Queue
Graphite offers a merge queue that automates rebasing and processes the entire PR stack, rather than just one PR, to prevent merge conflicts. The queue determines the best order to merge all PRs in a repository to prevent conflicts in the main branch, especially relevant for larger codebases where frequent changes can cause semantic merge conflicts.
The merge queue can also batch continuous integration (CI) runs to reduce redundant builds and speed up merges. It supports several strategies: fast-forward merges, which run CI on all PRs in a stack in parallel; parallel CI, which runs CI on multiple stacks at once and merges them as they pass; and batching, which groups stacks together to run CI and merge them in batches rather than one at a time.

Source: Graphite
Insights
Teams can also use Graphite’s Insights dashboards to visualize engineering activity, including PR throughput, average review time, and contributions by team members.

Source: Graphite
Graphite also supports integrations with third-party tools. Users can add Graphite as a VS Code extension that allows developers to create and manage stacked PRs directly from the IDE, and Graphite can also be added to Tower 13, a Git GUI client.
Market
Customer
Graphite’s customers are primarily enterprises that depend on software development. The company initially focused on individual engineers, offering a command-line tool and review dashboard to help developers adopt a stacked PR workflow. Many of its early users were former Phabricator users from companies like Meta, Uber, Dropbox, Pinterest, and Quora who were looking for a replacement after Phabricator shut down. As usage grew from individual adoption to team-wide interest, Graphite expanded its product to support organizational workflows, adding features like merge queues and custom enterprise capabilities. As of August 2025, Graphite serves thousands of customers across more than 500 companies. Notable Graphite customers include Semgrep, Ramp, Shopify, The Browser Company, Snowflake, and Duolingo.

Source: Graphite
Market Size
The software market was valued at $659 billion in 2023 and was projected in 2024 to reach $2.2 trillion by 2034, with total software revenue expected to grow about 11% annually through 2029. Within this market, Graphite operates in the AI code tools segment, which was valued at $6 billion in 2024 and is projected to grow to $37.3 billion by 2032.
As of 2025, the global developer population is estimated at around 30 million and is expected to almost double to 57.8 million by 2028. In 2024, more than 75% of developers reported using AI in their daily work, and the push to improve developer productivity and speed up coding is a major driver of growth in the AI developer tools market.
Competition
Competitive Landscape
Graphite competes with both AI code review platforms and broader AI coding assistants. Its main competitors include dedicated review tools like CodeRabbit, Greptile, and Qodo, and coding assistant platforms like GitHub Copilot, OpenAI’s Codex, Anthropic’s Claude Code, and Google’s Gemini Code Assist. Coding assistant tools generally focus on end-to-end AI coding assistance, providing code generation, refactoring, reviews, and automated engineering workflows through agent-based systems. In contrast, review-focused platforms specifically target code review bottlenecks, aiming to speed up review cycles rather than address the entire development workflow. Most competitors differ from Graphite in scope: Graphite does not offer general-purpose code generation or IDE-based coding assistance, and unlike other review-specific tools that center mainly on PR feedback quality, Graphite provides an opinionated workflow for the full outer loop of development, spanning stacked PR creation, AI-assisted review, and automated merging.
Code Review Platforms
GitHub Copilot
GitHub Copilot, launched by Microsoft in June 2022, is an AI tool that can generate and edit code in the IDE, uses agents to create pull requests and execute engineering tasks, and supports broader development workflows. Copilot can review PRs both in the IDE and on GitHub, offering fixes and feedback based on user-defined rules. In 2024, GitHub reported adoption across more than 50K organizations, noting improvements in team velocity and increases in the number of PRs created and merged. The same year, 67% of developers reported using Copilot at least five days per week, with an average usage of 3.4 days per week. In 2025, Copilot was one of the most widely used enterprise AI tools, adopted by 58% of companies, second only to ChatGPT at 67%, and ahead of Claude at 19%.
CodeRabbit
Founded in 2023 by Harjot Gill, CodeRabbit is an AI-powered code review platform that provides customizable, codebase-aware reviews, a built-in chat interface, and automatic generation of release notes and PR summaries. The platform produces sequence diagrams to visualize a PR’s history and changes, learns team best practices through review interactions, and supports reviews within the IDE. CodeRabbit has raised a total of $87.6 million at a valuation of $550 million as of January 2026. As of September 2025, the company reported more than $15 million in ARR and supported over 8K businesses.
Qodo
Qodo (formerly Codium) is an AI code review platform founded in June 2022. It uses agents to review code either in the IDE or through GitHub workflows, with rules-based customization and the ability to generate tests for code changes. It also supports task-aware coding. Its Context Engine indexes codebases to support multi-repository understanding and can also function as an MCP server to provide codebase context to other tools. Qodo has raised a total of $50 million as of January 2026.
Greptile
Greptile, founded in 2023 and part of Y Combinator’s Winter 2024 batch, is an AI code reviewer that supports PR reviews on GitHub and GitLab. It builds a detailed graph of a codebase to provide context-aware analysis and improve pattern recognition, and it can generate sequence diagrams within PRs to visualize code changes. Greptile adapts to team practices through PR comments, direct feedback, and custom rules. The company has raised a total of $30.4 million as of September 2025.
Coding Agents
OpenAI Codex
OpenAI released Codex in May 2025 as a cloud-based software engineering agent capable of running tasks in parallel. In September 2025, the company introduced GPT-5-Codex, adding new capabilities including code review. Codex can review GitHub pull requests using user-defined guidelines and can also run a range of cloud-based tasks within a PR. These tasks operate in two modes: ask mode, which allows users to request refactoring suggestions and ask questions about the codebase, and code mode, which can identify security issues, add tests, fix bugs, and make minor UI changes. Codex is designed to be a coding collaborator capable of completing tasks that might otherwise take engineers hours or days, rather than functioning solely as a code reviewer.
Anthropic Claude Code
Claude Code, Anthropic’s AI coding assistant, became generally available to the public in May 2025. Through its GitHub integration, it can review pull requests and automate a range of engineering tasks, including implementing features and fixing bugs. Claude Code supports agentic coding and is designed to be flexible and customizable. In addition to general-purpose agents, it offers specialized subagents tailored to specific tasks; each subagent can be configured with its own toolset and maintains a separate context window from the main conversation.
Google Gemini Code Assist
Gemini Code Assist, Google’s AI coding assistant, was updated in April 2025 to support deployable AI agents capable of handling complex coding tasks. Like Codex, it can review GitHub pull requests and generate PR summaries, and users can interact with it directly within a PR to ask questions about its feedback or the code changes. Originally launched in April 2024, Code Assist is designed as a general-purpose coding assistant that can write and understand code in the IDE and terminal, run agents to complete coding tasks, and integrate with Firebase and Google Cloud.
Business Model
Graphite operates on a subscription-based freemium model. As of January 2026, Graphite offers a Hobby (free), Starter ($25 per user/month), Team ($40 per user/month), or Enterprise (custom) subscription plan, with 20% discounts for annual billing. While exact amounts are not publicly disclosed, most of Graphite’s enterprise contracts cost six figures, with their largest contracts costing seven figures.
The Hobby plan mainly supports individual developers by providing them with a CLI to implement stacked PRs in their personal repositories and the web platform with a PR inbox and limited access to Graphite Agent, such as limited chat and AI reviews for up to 100 PRs a month. The Starter plan minimally supports small teams by providing all Hobby plan features plus support for all of a GitHub Organization’s repositories, Insights, and basic Slack integration. Similar to the Hobby plan, Graphite Agent offers limited chat and AI review capabilities.
The Team plan is the only plan available through a free trial and provides all Starter plan features while unlocking unlimited Graphite Agent capabilities, including custom rules and fix suggestions. It also offers access to more complicated automations, including basic access to the platform’s Merge Queue. The Enterprise plan provides the most advanced control, offering all Team plan features plus more advanced Merge Queue settings, custom analytics, and more robust administration support, including access control lists and audit logs.
Traction
In Fall 2021, the company recruited its first 50 alpha users by engaging in online discussions about Phabricator following the platform's shutdown earlier that summer. Early growth came from engineers sharing Graphite while reviewing each other’s pull requests, and the team supported this behavior by adding features that made it easy for users to introduce the tool to their teams. The company also encouraged users to join its Slack community, which reached 2.5K members by 2022. Graphite hit $1 million in ARR within 10 months of launching, and in 2024, its revenue grew to an estimated $2 million. By 2025, Graphite had over 100K total users, 2K weekly active users, and more than 500 customer companies, including Shopify, Snowflake, Figma, and Perplexity.
Valuation
As of January 2026, Graphite has raised a total of $72 million across two funding rounds. Graphite’s valuation at the time of its Series B was $290 million. Its latest round as of January 2026 was a $52 million Series B round led by Accel in March 2025. Previously, Andreessen Horowitz led Graphite’s $20 million Series A round. Other notable investors include Menlo Ventures, which participated in Graphite’s Series B round through their Anthology Fund, its joint initiative with Anthropic.
In December 2025, the AI-powered code editor Cursor, a product owned by Anysphere, announced its acquisition of Graphite, a startup specializing in AI-driven code review and "stacked" pull requests. The deal, which was reportedly priced well above Graphite's previous $290 million valuation, reflects a strategic move to address the growing bottleneck in software development where AI-assisted writing has outpaced the manual review process. By joining forces, the companies aim to create a unified, end-to-end developer experience that seamlessly connects local code creation with collaborative review and merging. While Graphite will continue to operate as an independent product in the near term, users are advised to expect deeper integrations within the Cursor editor throughout 2026 to further streamline engineering workflows.
Key Opportunities
Expand Testing Capabilities
Graphite already addresses major parts of the outer loop of software development, including review, testing, and deployment, through Graphite Agent and the Merge Queue. Its existing CI orchestration reduces runtime, cuts down on redundant tests, and helps developers diagnose failing tests more quickly, but it does not yet provide proactive support for improving code coverage or generating test cases. Expanding deeper into testing and quality assurance would allow Graphite to apply AI more broadly across the outer loop and position itself within the growing DevOps market, which is projected to reach $15 billion by 2026.
Improve Agentic Capabilities
As of January 2026, Graphite’s agentic capabilities are limited to the web platform and activate only after a pull request is created. While agentic coding assistants from OpenAI, Google, and Anthropic are improving rapidly, their code review features do not offer the end-to-end workflow coverage that Graphite provides, such as integrated review explanations, merge management, and review analytics. By extending its agentic capabilities earlier in the development process, Graphite could fill this gap. Introducing CLI or IDE-based agents that review code before a PR is opened or automatically generate PRs would move Graphite closer to a full end-to-end system for the outer loop and strengthen its position within the software development ecosystem.
Key Risks
Quality, Accuracy, and Trust in AI Code Review
Several studies have raised concerns about the reliability of AI-generated code. Some research shows that AI tools have led to more errors in code being pushed to production, and another study found that developers using AI assistants produced less secure code despite believing it was more secure. Despite high adoption, only 43% of developers trusted the accuracy of AI tools in 2024, and increased AI use was associated with a 7.2% decline in delivery stability that year, challenging the assumption that faster development automatically improves software quality. AI also provides limited benefits for more complex tasks requiring deeper familiarity with specific frameworks; in some cases, junior developers took up to 10% longer to complete these tasks with AI assistance. Although Graphite aims to deliver precise code review feedback, it must avoid errors that could undermine developer trust and harm delivery quality, the core value the platform is meant to enhance.
Increased Competitive Pressure
Graphite’s primary moat has been its support for stacked PR workflows, which sets it apart from most code review platforms, along with its broader goal of applying AI across the entire outer loop of development. However, major coding assistant incumbents such as OpenAI, Anthropic, and Google are beginning to move into this territory. Codex, Claude Code, and Gemini Code Assist can all generate AI code reviews through GitHub workflows, extending their capabilities from inner loop assistance into outer loop tasks; Codex, for example, can fix CI failures like Graphite. If these agents continue to expand into areas like automated merging or more advanced PR and review workflows, they could bypass Graphite’s outer loop layer entirely, consolidating control over the entire development workflow and reducing the value Graphite provides in the development ecosystem.
Summary
Graphite is building an AI code review platform focused on the outer loop of software development, supporting stacked PR workflows, AI-assisted code review through Graphite Agent, automated merging with optimized CI pipelines, and review analytics. As of June 2025, the company has more than 100K users and serves over 500 companies, including Shopify, Snowflake, Figma, and Perplexity. As of November 2025, Graphite has raised $72 million across two funding rounds. The company competes with Microsoft, CodeRabbit, Greptile, and Qodo, while also facing growing pressure from broader coding assistant incumbents such as OpenAI, Anthropic, and Google. To maintain its value, Graphite must continue delivering reliable and precise code review suggestions, and its future position will likely depend on extending deeper into the software development ecosystem and strengthening its agentic capabilities.






